Digital Banking

Data-Driven Digital Transformation for Banking Efficiency

Project Goal

The Vision is to Build an Agile & Futuristic Digital Cockpit driven by Bank’s Adoption to Digital Processes.

Requirements & Key Challenges

data-integration

Data Integration​
Handling large-scale SME, financial, and transaction data efficiently without latency or performance bottlenecks across platforms.

digital-dashboards

Digital Dashboards​
Managing data accuracy, real-time integration, and scalability for consistent, insightful, and automated digital dashboards.

future-proof

Future Proof Best Practices​
Embedding accurate forecasting outputs into core systems with real-time live alerts and minimal manual intervention required.

The Solution

Tabbed Solution Layout

CxO dashboard

This comprehensive analytics suite spans BI dashboards, sales intelligence, and data lakehouse innovations. It empowers real-time decision-making, customer targeting, and risk management through predictive modeling, geospatial insights, web analytics, and cloud-native tools.

CEO Dashboard

Sales Location Analytics

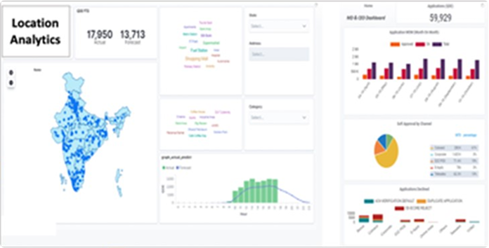
An advanced predictive analytics solution integrating geoprocessing and plotting to optimize sales performance. The system clusters 100,000+ sales locations across India and predicts card sales for each hour based on multiple parameters, including seasonality, location type, and active sales representatives.

Sales Location Analytics

Digital Cockpit - Approval

A powerful approval analytics tool with multiple insights across channels, account types, industries, and customer segments. The system provides a trend-based approval mix, funnel rates, and bureau score tracking. It includes interactive line graphs and slideshow-based insights to track rejections, approvals, and creditworthiness over time.

Digital Cockpit

Customer Data Platform

A comprehensive web analytics platform that builds a persona for each identified user based on demographics, affinity, and device data. The system enables audience segmentation and targeting, allowing businesses to analyze, target, and retarget users based on their behaviors.

CEO Dashboard

Tracking Business & KPIs

A real-time analytics system that transforms collected user data into visual dashboards for business teams. It provides insights into campaign performance and customer behavior through various Business, Persona, and Monitoring Dashboards.

Sales Location Analytics

Campaign Funnels

A detailed funnel analysis tool that maps customer journeys, tracks drop-offs, and optimizes conversion rates. It enables businesses to refine their marketing strategies and sales processes for improved efficiency.

Digital Cockpit

Web Analytics Platform

A real-time event tracking framework that captures customer actions across websites and mobile apps. It includes API-driven architecture, event parsing, and audience journey tracking to deliver 360-degree customer insights.
✔ Technical Features: Data encryption, secure transfer, user authentication, RBAC integration, regulatory compliance
✔ Deployment Models: Public Cloud, Private Cloud, Hybrid Cloud, On-Premise

Sales Location Analytics

MIS reporting

A unified Reporting Automation Framework leveraging ADF, Databricks, and Azure tools to automate master data loading, eliminate manual reports, and enhance data reconciliation, enabling secure, consistent, and scalable MIS delivery across banking operations.

CEO Dashboard

Architecture

A robust cloud-based architecture integrating batch and real-time data sources into Azure Data Lake, Databricks, and ML pipelines, delivering curated insights via Power BI and Power Apps, with strong governance, DevOps, and scalable analytics foundation.

Sales Location Analytics

Location-Based Sales Improvement for Credit Card Provider

Predicts daily customer credit card applications at POS locations. Forecasts drive automated SMS/email alerts for underperforming teams. Data is processed via Oracle SQL, Elasticsearch for analysis, and Kibana/Grafana for visualization, helping optimize sales strategies based on real-time performance insights.

CEO Dashboard

Conversational AI Model & Generative AI (ChatGPT)

Conversational AI enables natural interactions via digital channels, converting speech to text and vice versa. Advanced models process inputs using NLU, GUI, and context awareness to generate intelligent responses. Deployed across mobile, web, and messaging platforms, improving user engagement and automation.

Sales Location Analytics

Credit Risk Evaluation for Lending

Predicts loan default risk using SME financial and operational data. Combines historical data with machine learning for binary classification of defaulters. Incorporates surrogate data sources for improved accuracy. Enables proactive risk management, ensuring better lending decisions.

Digital Cockpit

Multidimensional Customer Segmentation Model

Groups customers based on needs, behaviors, and transaction data to optimize marketing and retention. Uses rule-based segmentation and analytics to identify profitable customer segments. Enables targeted communication and personalized offerings, maximizing sales efficiency and promotional impact.

Sales Location Analytics

The Outcome

Advanced Machine Learning & AI Integration

  • Implemented Spark-ML, TensorFlow, and FB Prophet for forecasting
  • Optimized Python (PySpark, PyHive) for data processing
  • Automated model training and evaluation pipelines
  • Improved feature selection with statistical testing
  • Enabled deep learning for complex pattern recognition

Scalable & Automated Data Processing

  • Integrated API-driven forecasting and prediction jobs
  • Leveraged Oracle SQL for structured data handling
  • Streamlined ETL with PySpark for large datasets
  • Enabled real-time analytics with Elasticsearch & Kibana
  • Automated reporting via Grafana dashboards

Optimized Cloud, Big Data, and Analytics

  • Deployed models in a cloud-hosted secure environment
  • Utilized distributed computing for high-speed processing
  • Integrated Kafka for real-time data streaming
  • Enhanced storage and retrieval with Elasticsearch
  • Ensured scalability with containerized ML workflows

Read More Case Studies...

DIGITAL BANKING

Transforming Banking Operations

LOAN INTELLIGENCE

Smarter Lending Automation

INSURANCE ANALYTICS

Personalized Policy Insights

Looking for a Technology Partner?

Have you become curious and would now like personal contact? Then send us an inquiry using the form provided, or contact us directly.

Business Enquiries

Career Queries